LDP Analyzer: The Ultimate Deriv Analysis Tool for Smarter Trading
Discover the upgraded LDP Analyzer - a powerful deriv analysis tool with AI trading signals, live charts, and advanced analytics for better trading decisions on Deriv.
7/6/20253 min read


LDP Analyzer: The Ultimate Deriv Analysis Tool for Smarter Trading
Meta Description: Discover the upgraded LDP Analyzer - a powerful deriv analysis tool with AI trading signals, live charts, and advanced analytics for better trading decisions on Deriv.
Introduction: Elevate Your Trading with Advanced Deriv Trading Analysis Tools
In the fast-paced world of online trading, having the right deriv analysis tool can make all the difference between success and missed opportunities. We're excited to announce a major upgrade to our LDP Analyzer (Last Digit Prediction Analyser), one of the most comprehensive deriv trading analysis tools available today.
Whether you're a seasoned trader or just starting your journey, the upgraded LDP Analyser provides you with AI-powered insights and real-time data to make informed trading decisions on the Deriv platform.
What is LDP Analyzer?
The LDP Analyzer is a sophisticated deriv analysis tool designed specifically for traders using the Deriv platform. This powerful tool analyzes last digit patterns, market volatility, and trading signals to help you identify profitable trading opportunities with greater accuracy.
Key Features of the Upgraded LDP Analyser
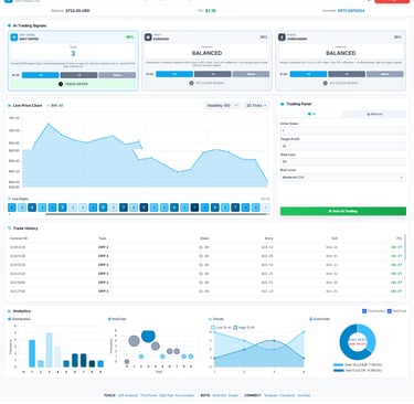
1. AI-Powered Trading Signals
Our deriv analysis tool now includes three advanced AI trading signals:
Digit Differ Signal: Get predictions with up to 85% confidence rating
Even/Odd Analysis: Real-time even/odd pattern recognition
Over/Under Signals: Market trend predictions for better entry points
Each signal comes with a confidence rating, helping you make data-driven decisions rather than relying on guesswork.
2. Live Price Chart with Volatility Controls
The LDP Analyzer features a dynamic price chart that updates in real-time, allowing you to:
Monitor live market movements
Adjust volatility settings (Volatility 100)
View 20-tick historical data
Identify trends and patterns visually
3. Advanced Analytics Dashboard
Among deriv trading analysis tools, our analytics section stands out with:
Distribution Analysis: See frequency patterns across different digits
Hot/Cold Indicators: Identify which digits are appearing more or less frequently
Trend Visualization: Track low and high digit trends over time
Even/Odd Statistics: Real-time probability charts showing current market distribution
4. Smart Trading Panel
Control your trading strategy with precision:
AI Mode: Let artificial intelligence make trading decisions based on signals
Manual Mode: Full control over your trading parameters
Set your initial stake, target profit, and stop loss
Risk level management (Moderate, Conservative, Aggressive)
5. Comprehensive Trade History
Track your performance with detailed trade records:
Contract ID tracking
Trade type (DIFF 2, DIFF 3, DIFF 4)
Stake amounts and P/L calculations
Entry and exit prices
Complete profit/loss analysis
Why Choose LDP Analyzer as Your Deriv Analysis Tool?
Data-Driven Decision Making
Unlike basic tools, the LDP Analyser processes real-time market data and provides actionable insights. The AI algorithms analyze thousands of data points to identify patterns that human traders might miss.
User-Friendly Interface
We've designed this deriv trading analysis tool with both beginners and professionals in mind. The clean, intuitive dashboard makes it easy to access all features without feeling overwhelmed.
Real-Time Performance
In trading, timing is everything. The LDP Analyzer updates in real-time, ensuring you never miss a trading opportunity.
Complete Transparency
Every signal comes with a confidence rating, and all analytics are displayed clearly. You always know the basis for each recommendation.
How to Get Started with LDP Analyzer
Getting started with this powerful deriv analysis tool is simple:
Log in with your Deriv account
Set your trading preferences
Start analyzing market patterns with AI-powered signals
Execute trades based on data-driven insights
Best Practices for Using Deriv Trading Analysis Tools
To maximize the benefits of the LDP Analyser:
Start Small: Begin with conservative stakes while you learn the tool
Use Stop Loss: Always set appropriate stop-loss limits
Combine Signals: Don't rely on a single indicator; look at multiple signals
Track Performance: Regularly review your trade history to identify what works
Stay Disciplined: Stick to your trading plan and risk management strategy
The Future of Deriv Analysis Tools
The upgraded LDP Analyzer represents the cutting edge of deriv trading analysis tools. By combining artificial intelligence, real-time data processing, and comprehensive analytics, we're helping traders make smarter, more profitable decisions.
As markets evolve, so will our tools. We're committed to continuously improving the LDP Analyser with new features, better algorithms, and enhanced user experiences.
Conclusion
Whether you're looking for a reliable deriv analysis tool or want to upgrade your current trading strategy, the LDP Analyzer offers everything you need in one comprehensive platform. With AI-powered signals, advanced analytics, and real-time data, you'll have a significant edge in the markets.
Ready to trade smarter? Try the upgraded LDP Analyzer today at https://binarybot.live/ldp/
Disclaimer: Trading involves risk. Always trade responsibly and never invest more than you can afford to lose. Past performance does not guarantee future results.
Keywords: ldp analyzer, ldp analyser, deriv analysis tool, deriv trading analysis tools, last digit prediction, deriv trading signals, AI trading tools
